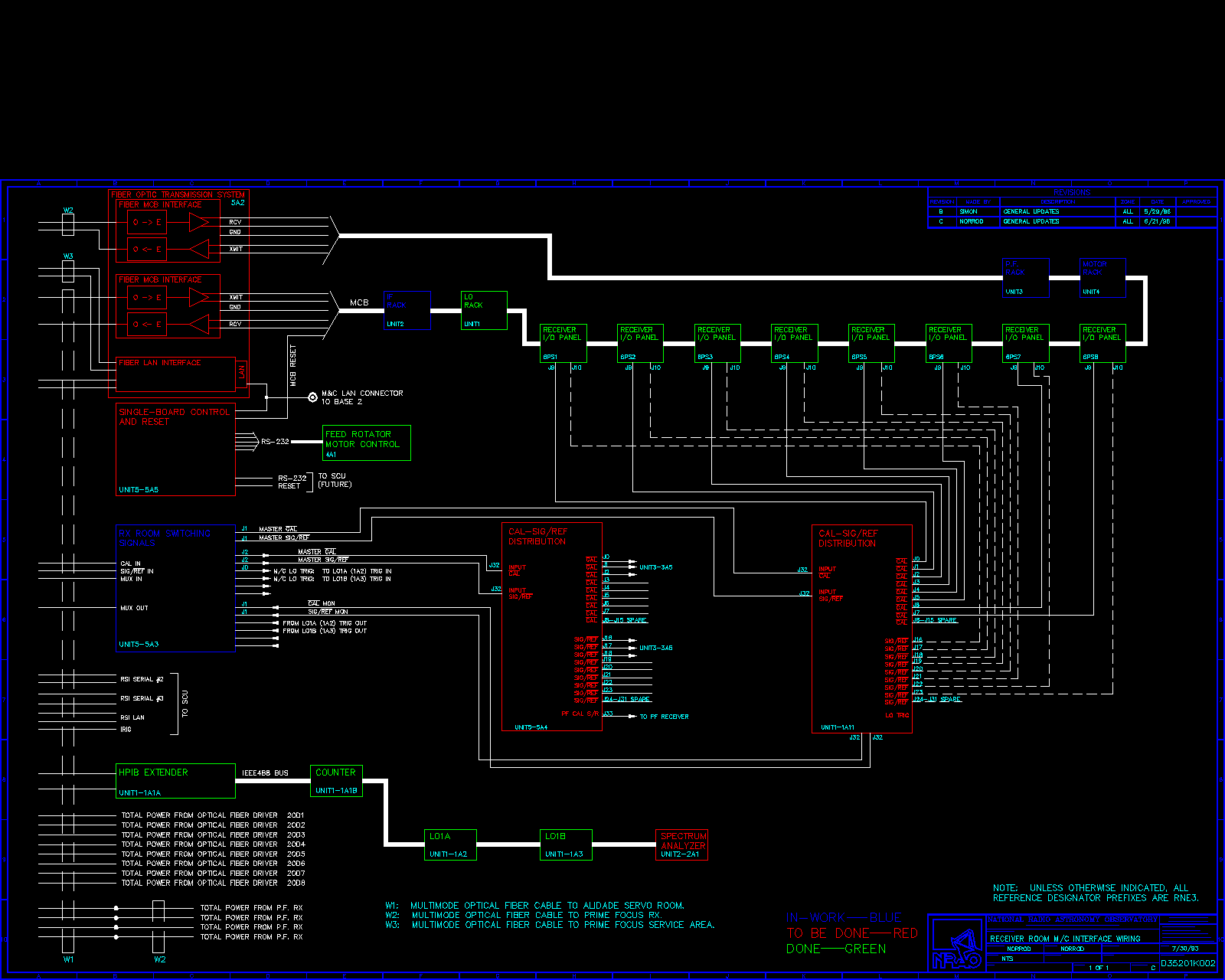
Receiver Room